Encourage Self-Service with a Jira Service Management and Confluence Integration
Tempo Team
Integrating Jira Service Management and Confluence can improve the customer experience and save your support team time. It enables customers and employees to self-serve, i.e. surface the information they need so they can answer the question or fix the problem themselves, without having to wait for a support agent.
This article focuses on using Confluence as a knowledge base for Jira Service Management (JSM). Although this is the most common use case for a Confluence JSM integration, it is not the only one. There are other fantastic and powerful ways of using Jira Service Management and Confluence together. For example, you may have Confluence users you want to be able to create Jira Service Management requests from within a Confluence page. Hello, Jira Issues macro!
For now, let’s focus on turning a Confluence space into a self-serve online library of information for your Jira Service Management users.
Confluence as a Jira Service Management knowledge base
Confluence is many things, and one of those things is a knowledge base. A knowledge base is an online store of frequently asked questions, how-to guides, and troubleshooting instructions that your customers and users – or indeed, the support team themselves – may want to reference.
The point of a knowledge base is to make it easy for users to find solutions to problems without having to ask for help. It’s different from documentation, which is about how to use a product. Knowledge bases are about what to do if, while using it, this, this, or this happens. The content of a knowledge base is driven by all the different kinds of scenarios users encounter, from common issues to edge cases.
Why should a JSM support team create a Confluence knowledge base?
If you’re a support agent, you accumulate knowledge every time you deal with a customer request. What if you could capture and store that knowledge so that a future customer having the same issue can refer to that rather than raising a ticket?
The Confluence knowledge base integration for Jira Service Management enables support teams to create a hub of insights from past work, packed with best practices and invaluable institutional knowledge. That way, no one has to start from scratch. Even if the customer doesn’t self-serve, support agents can still save a ton of time if there’s an article in the knowledge base for the customer’s scenario; the agent can simply send it to them.
According to an Atlassian survey, using a Confluence-powered knowledge base integrated with JSM has been shown to deflect up to 45% of customer requests. Yep, I’ll take that.
Integrating Jira Service Management and Confluence
If you’re an Atlassian Cloud user, follow these 6 steps to link your service desk project in Jira Service Management to a Confluence space, or create a new Confluence space linked to JSM.
Check out the following documentation on creating a Confluence knowledge base for Jira Service Management if you’re a Data Center or Server user.
Make sure you have the global Confluence administrator and Create space permissions in Confluence.
From your service desk project, select Project settings > Knowledge base.
Select Link to a Confluence space. The Confluence space you link to has to have the same Atlassian Cloud domain name as your Jira Service Management instance.
Select the Confluence space you want to link to from the application dropdown.
If you don’t yet have a Confluence space you want to use as a knowledge base, you can choose Create a knowledge base space instead, then name the space.
After you’ve selected an existing Confluence space, or created a new one, tap Next.
Tip
You can unlink or change the Confluence space whenever you like.
Now you have a fully-fledged help center accessible through the Jira Service Management customer portal, allowing any customer or employee with view access to your service desk to view Confluence articles without a Confluence license.
Next, enable auto-search for request forms and customers will automatically see recommended articles as they type their requests into the JSM portal.
If a customer raises a request instead of self-serving, a support agent can look up related knowledge base articles themselves. In the Knowledge base section of any Jira Service Management issue, they simply click related articles.
If you want to create Confluence pages that are only visible to your team, you can do that too; just adjust the permissions to restrict the article to only internal team members. These restricted pages won’t appear in the help center, but they’re still in the knowledge base for your team to reference while they work on issues. (Find out more about managing knowledge base permissions.)
Create self-help articles for your Confluence knowledge base
Start by creating articles that answer the most common FAQs. Support agents fielding questions every day probably don’t even need to look at their Jira issues to know what customers are asking most often.
Here are some tips for getting started.
Use templates to standardize content
Confluence has how-to and troubleshooting article templates to standardize the look and feel of your knowledge base articles and make it super-easy for your support agents to churn them out. You can also customize the templates with your organization’s information and brand formatting.
Customize the space
You can improve the customer experience pretty easily by adding a space logo and a nice welcome message. You can also adjust the color scheme and theme to better fit your organization’s brand.
Make your content quicker and easier to find with labels
Sure, there’s a keyword search bar, but using the Confluence content by label macro allows customers to surface the most relevant content by restricting which articles are returned in search results to only those with a specific label.
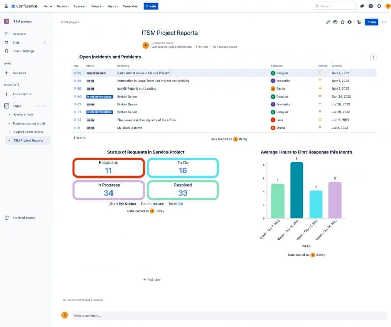
Use Jira reports in your articles where relevant
If a customer’s problem or request relates to an upcoming feature or a known bug, you might want to display reports showing the progress being made on it. That way, customers can see when and how the problem is likely to be resolved. (Find out below how to add Jira reports to your knowledge base articles.)
Display Jira issues related to the article
If there are already-in-progress issues related to the article, you can highlight this to the customer with the Jira Issues macro. Similarly with adding reports to your articles, displaying related issues aids transparency and shows the customer that you are aware of and actively addressing the problem.
Create new articles directly from your service desk issues
Often, information shared within a service desk issue gets lost in the shuffle. The Confluence JSM integration lets agents create a new article from within a service desk issue, making it easier to grow your knowledge base. Just tap the arrow next to related articles, then hit + to create a new article, choose a template, and click create.
Add Jira Service Management reports to your Confluence knowledge base articles
Adding a Jira report to a knowledge base article is useful for letting customers know whether their question or problem relates to something that’s already being worked on. A report can let them know the status of the work, which helps to manage their expectations. At the same time, it aids transparency between them and the support team.
Natively, you can add a pie chart, a created vs resolved issues line graph, and a two-dimensional filter statistics table to your Confluence knowledge base articles, using the Jira Charts macro. However, these charts will only tell the customer about their own issues. While this is great for transparency, you won’t be able to report on related issues in other projects, e.g. the status of an forthcoming release that will solve the customer’s problem.
The Atlassian Marketplace app, Custom Jira Charts for Confluence, enables you to give customers a much broader picture of what’s going on. Not only can you generate any kind of Jira chart you want on a Confluence page, but you can also use a feature called user impersonation. This allows you to add reports on issues your customers don’t have access to, e.g. a related bug or upcoming release in a development project.
With Custom Jira Charts for Confluence, you can add pie charts, bar charts, 2D stacked bar charts, 2D line graphs, funnel charts, tile charts, and tables to your knowledge base articles. You can customize colors and labels, rearrange segments, hide data you don’t want the customer to see, and more. The app allows you to answer a multitude of questions that customers may have in a highly visual way.


Monitor how well your Jira Service Management knowledge base is performing
Jira Service Management comes with two great reports that show you how your knowledge base is performing: Requests Deflected and Requests Resolved.
The Requests Deflected report shows how often customers found your knowledge base articles helpful, along with the overall number of views your articles are receiving in the portal. The Requests Resolved report shows a full breakdown of how your requests are being resolved and includes the number of requests resolved with an article, without an article, and which requests were deflected in the portal.
That, of course, just gives you the numbers. If you want some qualitative data on what your customers think of your knowledge base content, well, why not just ask them! Adaptavist’s Forms for Confluence app lets you add custom surveys to your articles and store responses directly in your internal Confluence database. Alternatively, you could allow licensed or anonymous users to comment on your articles, which is a simple way to obtain feedback and connect with your customers at the same time.












































